Create Custom Dashboard¶
Let’s create a dashboard using various metrics to analyze the performance of an AI Agent and identify trends for business needs using a Banking AI Agents as an example.
Problem Statement¶
As a Banking AI Agent client, you want to track the following metrics:
- Dollar Value Breakup
- Customer Type Summary
- Task Fulfillment Trend
- Top Failure Tasks
- Channel Volume Trend
- Filter the Messages using the Having clause
You can create a custom dashboard to achieve all the scenarios listed above, with detailed step-by-step instructions described in the following sections.
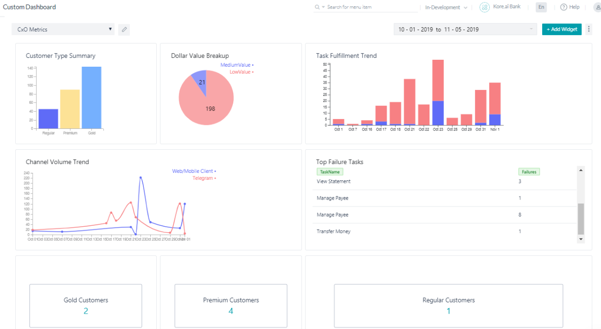
Once the Dashboard is configured for the listed scenarios, it looks like the following:
Pre-requisites¶
- AI Agents building knowledge.
- Custom Meta Tags usage. See here for more information.
- A Banking AI Agents with the dialogs as follows:
Transfer Funds – The Dialog task walks the user through the transfer steps.
In this dialog, we have included a Script node to add Custom Meta Tag, TransferValue, based upon the amount transferred. The following script is used:
`if(context.entities.TransferAmount[0].amount > 50000){`
tags.addSessionLevelTag("TransferValue", "HighValue");
}
if(context.entities.TransferAmount[0].amount > 10000)
tags.addSessionLevelTag("TransferValue","MediumValue");
if(context.entities.TransferAmount[0].amount > 0)
`tags.addSessionLevelTag("TransferValue","LowValue");
`
Manage Payee – For the user to manage their payee list.
Here we have a Script that assigns a value to the customerType meta tags:
if(context.custType == 3){
tags.addUserLevelTag("CustomerType","Premium");
}
if(context.custType == 2){
tags.addUserLevelTag("CustomerType","Gold");
};
if(context.custType == 1){
tags.addUserLevelTag("CustomerType","Regular");
};
Implementation¶
Let’s consider how each metric mentioned in the problem statement can be implemented using widgets from the Custom Dashboard.
- From the left navigation panel, under Dashboard click Custom Dashboard.
-
Use the Add Widget button to add widgets for the above scenarios. You can add up to 4 widgets per row and organize them by moving anywhere within the row or across the rows on the dashboard. You can also manually resize the widgets.
The details for each widget are explained in the following sections.
Dollar Value Breakup¶
- Add Widget
- Query setup:
- Dataset – Analytics
- Select – _sessionTag.TransferValue as TransferValue, count(taskName) _This will let the platform know what data to fetch. Here we are using the session tag values added to the Transfer Amount task against the total number of tasks executed.
- Group By – sessionTag.TransferValue
- Run to see the results from the above query.
-
Widget Setup
-
See the Preview and if all is fine, click Update to Dashboard.

Customer Type Summary¶
This query provides usage statistics based on the customer type.
Repeat the steps listed in the previous section (Dollar Value Breakup) with the following details:
- Add Widget
- Query setup:
- Dataset – Analytics
- Select – userTag.CustomerType as CustomerCategory, count(taskName)
- Group By – userTag.CustomerType
- Run to see the results from the above query.
-
Widget Setup
-
See the Preview and then click Update to Dashboard
Task Fulfillment Trend¶
This query provides day-wise task success vs. failure trends. Repeat the steps listed in the previous section with the following details:
- Add Widget
- Query setup:
- Dataset – Analytics
- Select – date,metricType, count(metricType) as TotalTasks
- Filter By – _metricType = ‘successtasks’ or metricType = ‘failedtasks’ \ _We want to see only Success or Failed Tasks
- Group By – date,metricType
- Run to see the results from the above query.
-
Widget Setup
-
See the Preview and then click Update to Dashboard.
Top Failure Tasks¶
This query provides the top tasks that are failing. Repeat the steps listed in the previous section with the following details:
- Add Widget
- Query setup:
- Dataset – Analytics
- Select – taskName as TaskName,count(taskName) as Failures
- Filter By – _metricType = ‘failedtasks’ \ _We want to see only Failed Tasks
- Group By – taskName
- Run to see the results from the above query.
-
Widget Setup
-
See the Preview and then click Update to Dashboard
Channel Volume Trend¶
This query provides channel-wise usage details. Repeat the steps listed in the previous section with the following details:
- Add Widget
- Query setup:
- Dataset – Messages
- Select – date,channel,count(messageId)
- Group By – date, channel
- Run to see the results from the above query.
-
Widget Setup
-
See the Preview and then click Update to Dashboard
Your Custom Dashboard is ready. Set the Date Range to see the required metrics for the scenarios.
Filter the Messages using the Having Clause¶
This query uses a Having clause, to display the number of filtered messages for userIds, where the user has interacted with the AI Agents more than 12 times. The query setup and results are described below. Repeat the steps listed in the previous section with the following details:
- Add Widget
- Query setup:
- Dataset – Messages
- Select – count(messageId),userId
- Group By – userId
- Having – count(messageId) > 12
- Run to see the results from the above query.
-
Widget Setup
-
The following results when you retrieve the count of messages, grouping by the userId, using the Having clause.

-
See the Preview and then click Add to Dashboard.
The Having clause widget is added to the dashboard as shown in the following screenshot.











